CT端子箱電纜發熱故障的危害及預防措施
一、一起CT端子箱電纜發熱故障
2021年7月11日,某變電站運行人員進行紅外測溫時發現35千伏某低壓側CT端子箱內電纜接頭發熱至133°C,電纜屏蔽地線與箱內二次銅排連接處發熱至77°C,端子箱二次接地銅線上電流為38.9A。
斷開該開關后,檢查發現發熱電纜為1-1L電抗器保護CT電纜,電纜接頭處外皮有燒融痕跡,保護屏側電纜接頭處無發熱。如圖1所示。

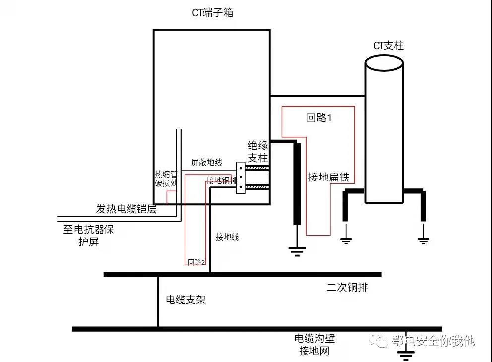
二、CT端子箱電纜發熱故障的原因 檢修人員到達現場對發熱的電纜進行檢查,發現電纜屏蔽地線在二次銅排的連接處有斷股現象,導致此處電阻增大而發熱。對燒融的電纜外皮進行清理后發現屏蔽地線為焊接在電纜鎧層上,而屏蔽層銅箔及銅絲未連接地線。 現場對一、二次接地情況進行了檢查,端子箱內二次銅排由絕緣支柱固定在箱體上,并經一根截面積為100mm2的接地線接至電纜溝內二次銅排上,溝內二次銅排與一次構架及地網之間均為焊接連接,端子箱體焊接在CT支柱上,且分別經接地扁鐵連接至主地網,連接情況如圖2所示。 圖2 端子箱接地示意圖 該站電抗器為三相干式電抗器,正常運行時空間中磁場較大,在地網與箱體接地扁鐵構成的環路中會產生感應電流,如圖2中回路1所示,投入相鄰正常的1-2L電抗器后,測量箱體的接地扁鐵上流過電流為13A,端子箱接地線上電流基本為零,說明正常情況下,箱體由于電磁感應會產生感應電勢,與主地網之間存在電勢差,其所引起的感應電流應通過接地扁鐵流入主地網,不應流經二次接地線。 根據發熱電纜的發熱點進行分析,在對受損電纜接地端燒融外皮進行清理后檢查發現,屏蔽地線與電纜鎧層焊接處凸起較高,其外側僅有一層紅色熱縮套管保護,而接頭處又用扎帶綁接在箱體構架上,如圖1中所示。在長期運行過程中,凸起處持續磨損熱縮套管導致熱縮管破損,與箱體(即一次地)導通,從而形成經過二次銅排、接地線和鎧層的感應電流環路,如圖2中回路2所示,并且由于焊接處與箱體未完全短接(熱縮管未完全磨破),回路中此處電阻最大,導致感應電流在電纜屏蔽地線與鎧層連接處引起發熱導致電纜外皮燒融。 三、CT端子箱電纜發熱故障的處理 根據上述分析,在清理受損電纜外皮并檢查內層絕緣正常后,將屏蔽地線改接至屏蔽層銅絲上,相當于斷開回路2,同時在端子箱內增加一根地線將箱體與二次銅排短接,如圖3所示。此時,由于一次地與二次地在箱體內和電纜溝內同時存在兩個連接點,從而形成了新的感應電流回路3,導致電抗器投入后,在新增的連接地線和端子箱接地線上流過70A的感應電流,而電纜的屏蔽地線上均沒有電流流過。 為避免運行時在接地線上長期流過大電流導致產生新的發熱點,需要消除因新增連接地線而形成的回路3。去掉新增連接地線后投入電抗器,此時感應電流通道為回路4,測量箱體接地扁鐵電流為1.5A,端子箱接地線上電流基本為零,端子箱內最高溫度在45℃左右,無新增發熱點,故障消除。 圖3 增加連接地線 圖4 去掉連接地線 投運后每隔一段時間對端子箱內的接地線和電纜的電流和溫度進行記錄,端子箱接地線的電流始終保持在較低水平,約為0.57A,電纜接地線接頭處溫度也基本保持穩定,約為45°C左右,端子箱內的各根電纜線屏蔽地線均無電流。接地扁鐵的電流也保持在一個較小的數值上。同時,無新增發熱點,故障消除。 1. 在新建工程、改造工程中,嚴格按照電纜接線標準施工,注意施工工藝,尤其要注意電纜接地的規范,保障電纜在運行過程中的不會因為虛接、松動、磨損、接地不良等原因發生故障; 2. 加強對施工人員的技術培訓工作,進一步提高施工人員的素質,施工中加強現場施工質量管理工作。 3. 運行中加強紅外測溫工作和巡視,發現局部溫度異常或異常震動聲響應引起高度關注。


